登录| 注册    
收藏  点赞 

林用龙门起重机

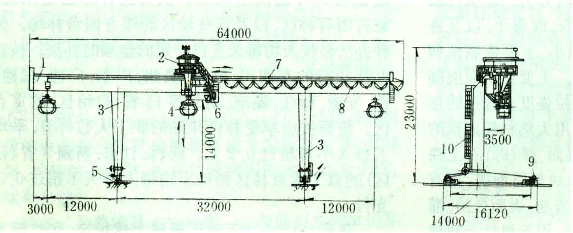
具有承载桥架梁的移动式起重机械。又称林用龙门吊。用于贮木场或木材加工厂的原条、原木卸车及贮存作业。20世纪50年代苏联的贮木场开始应用林用龙门起重机进行原条卸车和出河作业。中国于1968年在东北林区开始使用这种机械进行原条卸车。林用龙门起重机由金属结构、机械和电气三大部分组成。此外还有防风装置、行程限位装置、操纵室和防雷设施等附属设备。金属结构由桥架主梁、支腿和底梁构成。

具有承载桥架梁的移动式起重机械。又称林用龙门吊。用于贮木场或木材加工厂的原条、原木卸车及贮存作业。20世纪50年代苏联的贮木场开始应用林用龙门起重机进行原条卸车和出河作业。中国于1968年在东北林区开始使用这种机械进行原条卸车。林用龙门起重机由金属结构、机械和电气三大部分组成。此外还有防风装置、行程限位装置、操纵室和防雷设施等附属设备。

金属结构

由桥架主梁、支腿和底梁构成。根据主梁结构,龙门起重机可分为桁架式无悬臂单主梁(图1)和板式悬臂单主梁(图2)两大类。桁架式金属结构用钢量少,适于现场手工焊接制造。

图1 桁架式单主梁结构的林用龙门起重机

机械设备

由起升机构和运行机构等零部件组成起升机构使木捆升降,用于装卸作业。林用龙门起重机广泛采用既能同步又能单独运动的双起升机构,以便于调整木捆平衡升降。起升机构由动力、减速、制动、卷筒、联轴器、取物和安全保护等装置组成。运行机构使起重机和起重小车产生水平运动,扩大作业范围。它由电动机、减速器、制动器、联轴器和车轮组等零部件组成。

图2 板式单主梁结构的林用龙门起重机

电气设备

除电动机外,还包括控制电器和保护电器以及供电装置。控制电器的作用是将电动机接到电网上或从电网上脱开,以及调节转数,进行制动、换向等。常用的控制电器有空气开关、凸轮控制器、频敏电阻器和行程开关等器件。保护电器的作用是保护电动机,分过流保护和欠压保护两种。供电装置分滑线供电和电缆供电两种。滑线供电装置构造简单,工作可靠,适应性强,应用较多。

林用龙门起重机的额定起重量系列为16、20、25、32、40吨;跨度系列为20、23、26、29、32、35、38米;有效悬臂长度系列为10、12、14米;起升高度系列为8、10、12、14米;起升速度为6~15米/分;起重小车运行速度为25~45米/分;起重机运行速度为25~45米/分;工作类型为中级。(王忠行)

附:小型龙门起重机

小型龙门起重机的几何尺寸、起重能力远比一般龙门起重机为小。它与装卸桥相配合,完成贮木场原木混车到材后的卸车、选材、归楞和装车等作业。1979年由中国福建省永安贮木场研制成功。由主梁、支腿、起升机构和大车运行机构等组成。主梁和大车底梁用角钢焊接成四桁架封闭矩形断面,支腿用角钢焊成三角形桁架封闭断面。电动机通过三角皮带传动系统驱动底梁上的行走轮,使起重机沿轨道运行。起升机构位于跨中,电动机通过减速器驱动起升卷筒,使卷筒上缠绕的钢丝绳通过钢索导绕系统升降货物。其基本参数是:起重量1吨,内跨7.5米,净空高度6米,起升速度15~20米/分,运行速度40~60米/分。